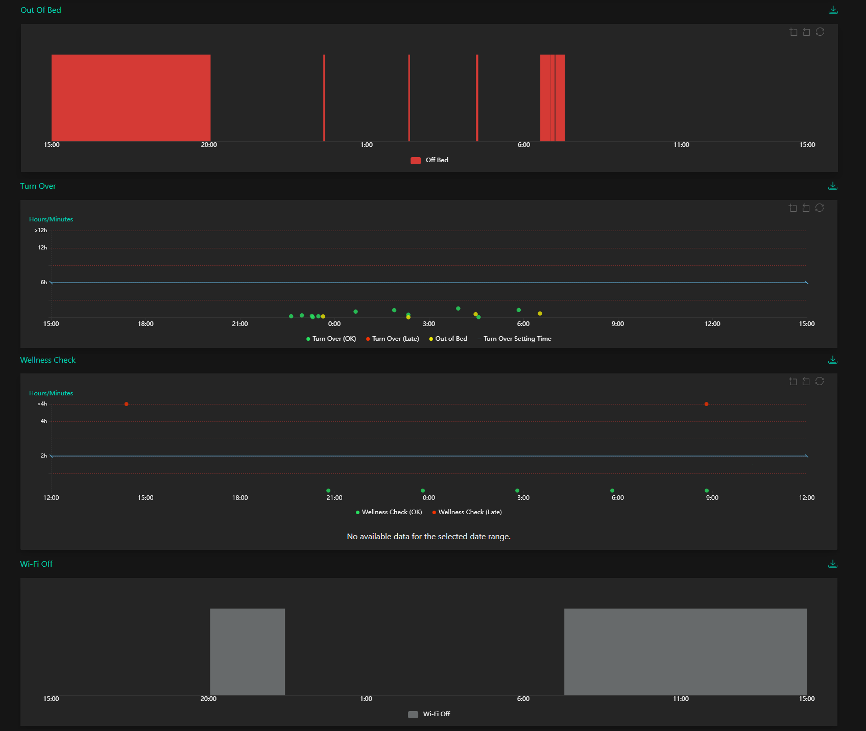
When the Client Report Page opens, the user will be presented with the last 24 hours Daily Report for the individual client selected. This is the default view for this page and displays a variety of detailed reports relating to the recent activity history of the individual client selected.
The charts are as follows:
Summary. This displays the total times out of bed during scheduled sleep hours, total number of alarms, heart rate, respiratory rate, ratio of heart and respiratory rate and a calculated rating of the client's sleep quality (See Appendix: Sleep Score Calculation Table).
Total Sleep Time. This is divided into time awake, time falling asleep, light sleep and deep sleep.
Sleep Stages. A summary of which types of sleep the client achieved.