2.6.1. Daily Report
            Download PDF
×
Menu
 
 

2.6.1. Daily Report

 
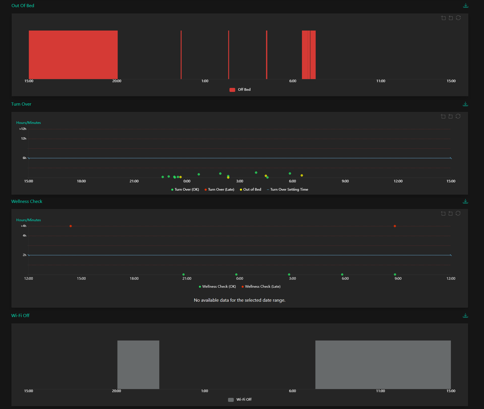
When the Client Report Page opens, the user will be presented with the last 24 hours Daily Report for the individual client selected. This is the default view for this page and displays a variety of detailed reports relating to the recent activity history of the individual client selected.
 
 
 
The charts are as follows: